Emro 통합 솔루션 프로세스 AI

Source to Pay 전 과정을 하나로 연결하는 통합 솔루션,
Caidentia로 구매 혁신을 시작하세요.

Caidentia는 전체 구매 프로세스에 AI를 적용하여 업무 효율을 극대화하고,
데이터 기반의 빠르고 정확한 의사결정을 지원함으로써 기업의 경쟁력을 한층 높입니다.

Supplier Management

체계적인 협력사 관리로
장기적인 파트너십과 비즈니스 가치를 실현합니다.

협력사 온보딩부터 평가까지 전 과정을 체계화적으로 관리하여,
지속 가능한 협력사 관계 구축과 비즈니스 성과 향상을 동시에 달성합니다.

  • Key Feature

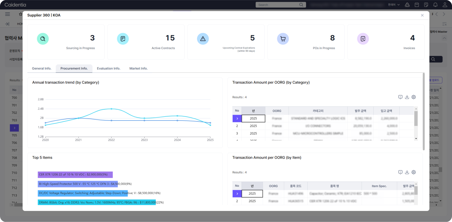
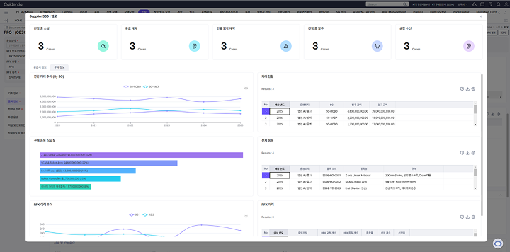
    협력사 360º View

    내/외부 데이터를 기반으로 협력사 정보를 한눈에 파악할 수 있는
    360º 관점의 통합 View를 제공하여 종합적인 협력사 관리를 지원합니다.

    • 진행중인 거래 현황 모니터링
    • 기본 및 재무 관련 정보 제공
    • 연간 거래 Trend 및 거래 이력 정보 제공
    • 온보딩/퍼포먼스 평가 결과 정보 제공
    Agentic AI
  • Key Feature

    협력사 온보딩

    신규 협력사에 대한 전략적인 온보딩 평가를 통해
    경쟁력 있는 협력사 Pool 확보와 체계적인 등록 프로세스를 제공합니다.

    • 협력사 Self 등록 및 Self-Evaluation
    • 단일/다중 신규협력사 초청
    • 온보딩 평가 항목/템플릿 관리
    • 온보딩 평가 수행 및 결과 확인
    Agentic AI
    Agentic AI
    Agentic AI
  • Key Feature

    협력사 퍼포먼스 평가

    정성·정량 정보에 기반한 객관적이고 공정한 협력사 성과 평가를 통해
    평가 결과의 신뢰도를 지속적으로 강화합니다.

    • 퍼포먼스 평가 항목/템플릿 관리
    • 정성/정량 평가 수행 및 분석
    • 평가 모니터링 및 결과 확인
    • 이의제기 & 개선 등 평가 사후 관리
    Agentic AI
    Agentic AI
    Agentic AI
  • Key Feature

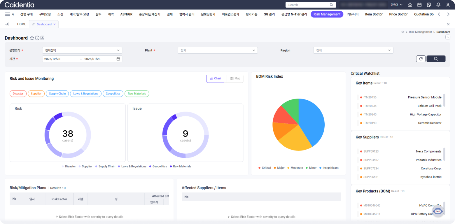
    협력사 Risk 관리 

    외부 데이터 연계를 통한 통합 리스크 DB 기반으로 임계치 설정부터

    자동 식별·분석·대응·모니터링까지 지원하는 통합 관리 체계를 제공합니다.

    • Risk Dashboard
    • Risk Overview
    • Issue Overview
    • BOM Risk Index
    Agentic AI
    Agentic AI
    Agentic AI
    Agentic AI

FAQs

검색

검색

5

SRM이란 무엇인가요?

SRM은 구매 요청부터 입고·검수, 원가 관리, 협력사 관리까지 포함하는 전략적 구매 프로세스입니다.

기업의 밸류체인 경쟁력을 강화하는 핵심 요소로 작용합니다.

이 솔루션은 어떤 기업에 적합한가요?

제조, 유통, 식음료, IT 등 산업군과 관계없이, 구매·입찰·계약·협력사 관리·입고/검수·원가 관리가 필요한 기업이라면 모두 활용할 수 있습니다.

기존 ERP나 타 시스템과 연동이 가능한가요?

네, 가능합니다. 엠로의 Interface Manager를 통해 다양한 내·외부 시스템과의 연동을 지원하며, 단일 API로 손쉽게 연결할 수 있습니다.

별도 코드 개발 없이도 빠르고 유연한 인터페이스 구현이 가능해, 도입 기업의 IT 부담을 최소화합니다.

AI 기능도 포함되어 있나요?

네, 당사 SRM 솔루션에는 AI 기술이 자연스럽게 접목되어 있어 구매 업무를 보다 스마트하게 지원합니다.

견적 비교, 예측 기반의 발주, 협력사 리스크 관리, 문서 자동 처리 등 주요 프로세스에 AI가 적용되어 있어, 별도의 시스템 없이도 효율적인 업무 운영이 가능합니다.

솔루션 도입 이후에도 기능을 확장할 수 있나요?

네, 가능합니다. SRM은 모듈형 구조로 설계되어 있어 초기에는 필수 기능만 도입하고 추후 업무 확대에 따라 기능을 확장할 수 있습니다.

  1. 1

많은 기업이 선택하는 이유가 있습니다.
지금 바로 AI 기반의
통합 구매 플랫폼을 시작해 보세요 .